
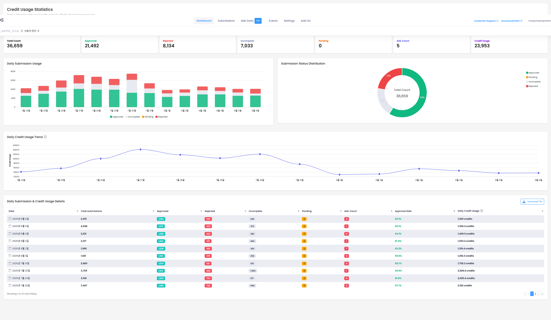
Key Statistics Metrics
At the top of the page, you can view overall service usage status at a glance:| Metric | Description |
|---|---|
| Total Count | Total number of submissions |
| Approved | Number of approved submissions |
| Rejected | Number of rejected submissions |
| Incomplete | Number of incomplete submissions |
| Pending | Number of submissions pending review |
| AML Count | Number of AML-related submissions |
| Credit Usage | Total credits used |
Submission Status Descriptions
Approved
Approved
Indicates that the user’s submission has been approved through the ID check service. All verification procedures including ID document and selfie have been completed normally.
Pending
Pending
After the AI system performs primary review based on final submitted information, this indicates a state requiring approval or rejection processing by the project manager or relevant personnel.
Incomplete
Incomplete
Indicates that the user (submitter) left the page during eKYC process or did not complete final submission of required documents and information.
Rejected
Rejected
Indicates that the system determined the submission as unsuitable, or it was rejected by a manager or relevant personnel from Pending status.
Visualization Charts
The statistics page provides the following visual elements:Daily Submission Volume
View daily submission volume and status distribution through bar charts.
Submission Status Distribution
Displays the ratio of each status among total submissions through pie charts.
Daily Credit Usage
Monitor credit usage changes over time through line graphs.
Detailed Data Table
The table at the bottom shows daily detailed statistics:- Total submissions by date
- Count and ratio by status
- Daily approval rate
- Daily credit usage
Filter and Query Functions
Various data queries are available through filters at the top:- Specific period data query
- Submission status filtering
- Custom date range setting
- Credit usage based sorting